Prometheus+Grafana+Loki 实践指南:可视化监控数据的实战篇
在上一篇文章中,我们已经完成了 Prometheus 及相关组件的安装,但是 Prometheus 自带的面板并不太适合查看和分析数据,这就需要我们使用 Grafana 这个图形化界面工具来更加友好地展示和分析 Prometheus 中的监控数据。Grafana 提供了丰富的数据可视化功能和灵活的仪表盘设计,可以帮助用户更加直观地理解和分析数据,提高效率和决策能力。因此,Grafana 是 Prometheus 监控体系中不可或缺的一部分。
# 一、Grafana 简介
# 什么是 Grafana?
Grafana 是一款开源的监控和数据可视化平台,它可以帮助用户通过数据可视化的方式快速地了解系统的运行状况和性能指标。Grafana 的特点在于它具有丰富的数据源支持、灵活的面板和仪表盘设计、强大的查询语言和可扩展性,能够满足各种不同需求的监控和数据可视化场景。
# Grafana 的应用场景
Grafana 在监控和数据可视化领域有着广泛的应用场景。它可以用来监控服务器、网络设备、数据库、应用程序等各种系统和服务,可以实时监控系统的运行状态、性能指标和日志信息,帮助用户及时发现和处理问题。同时,Grafana 也可以用来展示数据分析、业务指标、报表等各种数据信息,帮助用户更好地理解数据和做出决策。 Grafana 的应用案例包括但不限于以下几个方面:
- IT 基础设施监控:监控服务器、网络设备、存储设备、虚拟化平台等 IT 基础设施,帮助用户保障系统的稳定性和可靠性。
- 应用性能监控:监控应用程序的性能指标、日志信息、异常情况等,帮助用户优化应用和提升用户体验。 1- 业务指标展示:展示各种业务指标、流程指标、质量指标等数据信息,帮助用户了解业务情况和做出决策。
- 数据分析和报表:通过 Grafana 的可视化功能和数据查询语言,帮助用户进行数据分析和报表展示,提升数据处理效率和数据可视化效果。
# 二、Grafana 安装与配置
# 1.安装脚本
#创建目录并授权
mkdir -p /docker/grafana
chmod 777 /docker/grafana
1
2
3
2
3
1
2
3
2
3
grafana:
image: grafana/grafana:latest
container_name: grafana
environment:
TZ: Asia/Shanghai
ports:
- "3000:3000"
volumes:
- /docker/grafana:/var/lib/grafana
1
2
3
4
5
6
7
8
9
2
3
4
5
6
7
8
9
1
2
3
4
5
6
7
8
9
2
3
4
5
6
7
8
9
# 2.访问 grafana,并配置监控面板
安装并启动 Grafana 后,浏览器输入 IP:3000 来访问 Grafana,管理员账号密码默认是 admin/admin。首次登陆会让你修改管理员密码,然后就可以登录查看了。
- 添加数据源

- 选择 Prometheus
先输入名称,然后填入 http://ip+9090 然后直接点 Save&Test - 进入面板界面,导入一个自己喜欢的面板
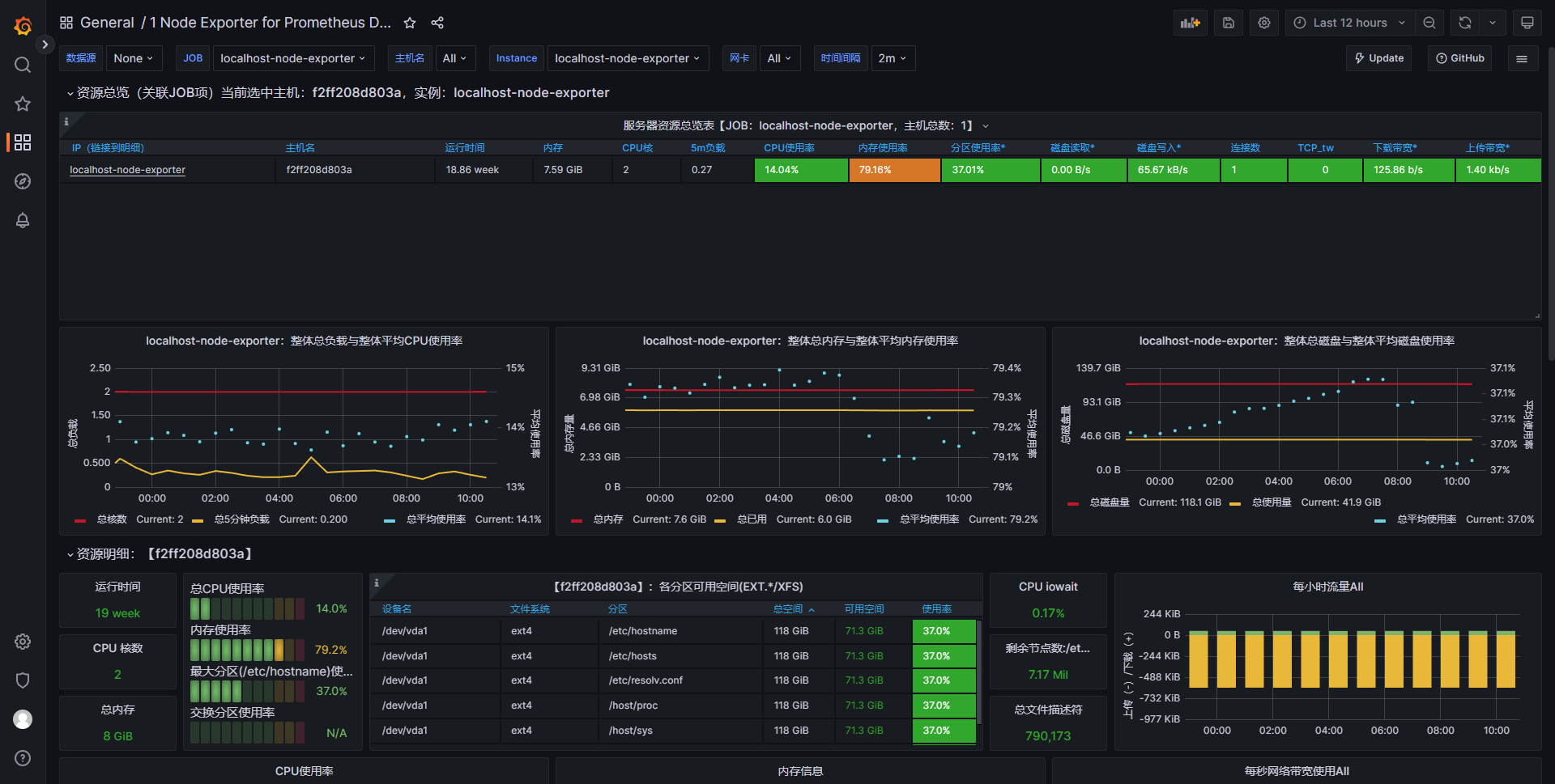
-> https://grafana.com/dashboards grafana 面板仓库,可以在这里选择合适的面板进行导入,笔者选择的是 1 Node Exporter for Prometheus Dashboard CN v20201010 - 导入面板并选择数据源
导入面板的方式可以选择上传 json,也可以选择复制官网的 id 直接 load
选择数据源后导入

- 导入成功后,点击导入的面板即可查看到服务器的监控

编辑 (opens new window)
上次更新: 2024/02/17, 06:38:40